728x90
반응형
#클링크 #clink #통합DeFi #대시보드서비스
디파이 대시보드 서비스 Clink 입니다.
여러 디파이에 예치해 놓은 금액들은 어느 지갑인지 뭘 해놨는지 기억이 안나는 경우가 있습니다.
블루웨일멤버쉽이 없으신분들은 Clink로 자산통합 보기가 가능합니다.
거래하기, 애널리틱스, 예치하기 등의 기능은 현재 준비중으로 나오며 아직 기능구현은 안되어 있습니다.
현재는 주 기능 여러 DEX 분산된 곳의 자산을 통합해서 보는 기능으로 활용 가능합니다.

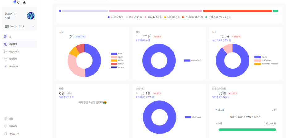
클링크 포트폴리오 화면입니다.
지갑, 예치, 파밍, 대출, 스테이킹, 드랍스/베스팅으로 구분되어 있습니다.

드랍스/베스팅으로 진입해 보겠습니다.
락업수량 받기는 활성화가 안되어 있네요. 웹으로 연결되는 링크는 제공하고 있습니다.
아직 연결이 안되네요. 아마도 개선 작업 중이겠죠.

베스팅 락업 표기금액은 Pending Rewards (향후 보상가능금액) 4,395 KREDIT가 다 반영된 금액 같습니다.
실제 Claimable Rewards (청구 가능한 보상)은 인식이 안되네요.

아직 초기 서비스라서 개선이 필요한 부분이 많이 보이네요.
여러 커뮤니티&미디어를 통해서 의견을 수렴해서 개선작업을 진행 중이니 향후 발전되는 내용들을 확인해 봐야 겠습니다.
Medium

◆ 공감클릭과 댓글은 블로그 운영의 많은 힘이 됩니다. ◆
※ 본 내용은 투자의 권유가 아니며 정보의 기록과 공유, 스터디 목적임을 알려 드립니다.
728x90
반응형
'Investment > Sum+Tool' 카테고리의 다른 글
| 국제금융센터 세계경제 분석과 전망 해외시각 (0) | 2022.03.20 |
|---|---|
| MEXC 거래소 클레이입금 판도(PANDO)매수, 킥스타터, 론치패드 설명 (0) | 2022.02.05 |
| Klaytn Dapp 클레이튼 디앱 사이트 모음 / KLUV 클러브, Ranked 랭크드 - 클레이튼 생태계 사이트 바로가기 (0) | 2022.01.04 |
| OKEX 거래소 이더리움 송금 낮은 수수료 및 가입 / 레퍼럴 정보 (메타마스크 송금 시) (0) | 2021.12.28 |
| 클레이튼 기반 코인차트 투더문 (TO THE MOON) 장점 디파이차트 DeFiChart / 덱사타(Dexata)와 차이점- 2021년 12월 20일 Update (0) | 2021.12.19 |