솔라나에서 이더리움 크립토펑크 가져와서 쪼갬 (CryptoPunk #7148)
#솔라나 #이더리움 #크립토펑크 #CryptoPunk #7148

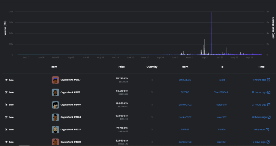
CryptoPunks launched as a fixed set of 10,000 items in mid-2017 and became one of the inspirations for the ERC-721 standard. They have been featured in places like The New York Times, Christie’s of London, Art|Basel Miami, and The PBS NewsHour.
지금은 매물도 별로 없는 상황

가격은 이더 하락으로 많이 떨어졌기 했지만

그래도 인기 있는 녀석들은
매물도 없지만 부르는게 값
빨간머리의 경우 인기가 꽤 있었던 걸로 기억하는데 7148
웜홀크립토를 통해 50개 정도가 솔라나로 들어온 것 같음
그것도 1,000개로 쪼개서

대략적인 예상가를 적어보면
NFT가격을 90~110이더 (90이더 잡고)
이더 169만원 기준(1.5억원) / 솔라나 1.8만 기준 = 8,450솔 (1/1000 = 8.4솔)
이더 200만원 기준(1.8억원) / 솔라나 2.5만 기준 = 7,200솔(1/1000 = 7.2솔)
이더 300만원 기준(2.7억원) / 솔라나 4만 기준 = 6,750솔(1/1000 = 6.7솔)
6~8솔 정도가 일반적 적정가로 보임
변동성이 크긴 하지만 6.2솔 한 개 구매

Check out WrappedCryptoPunks-Escrow's NFTs on OpenSea, the largest marketplace for crypto collectibles.


실제 가격은 맥스 24솔을 찍고 올라갔다가
6솔대까지 떨어진 상황

내용을 좀 더 들여다 보니
ABC를 만든 HGE. SOL이 연관되어 있네

HGE.SOL 🔤🧙♂️ (@HGESOL) / 트위터
Paperhanded 10K #ABC Having fun with @hadeswap SOL account of @9x9x9eth Core lunatic @The_OpenDAO Make the world a better place before I upload myself
twitter.com
HGE.SOL 🔤🧙♂️ (@HGESOL) / 트위터
Paperhanded 10K #ABC Having fun with @hadeswap SOL account of @9x9x9eth Core lunatic @The_OpenDAO Make the world a better place before I upload myself

웜홀에서 크로스체인 트레이딩 기술을 선보인 것 같음
재미있어짐



※ 본 내용은 투자의 권유가 아니며 정보의 기록과 공유, 스터디 목적임을 알려 드립니다.